...

Alea Soluciones lanza Alea AntiDDoS

Alea AntiDDoS

Alea Soluciones lanza Alea AntiDDoS

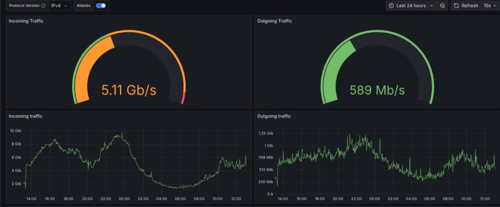
Alea Soluciones presenta Alea AntiDDoS, una plataforma avanzada de monitorización y análisis de tráfico IP con sistema de detección de ataques DDoS. La solución está diseñada para mejorar la calidad de servicio, garantizar la continuidad de la red y optimizar la experiencia de usuario.

Mediante la recopilación de información de muestreo del tráfico, Alea AntiDDoS permite a los operadores visualizar estadísticas en tiempo real, identificar patrones anómalos y aplicar medidas correctivas de manera inmediata. Esta capacidad no solo evita degradaciones o interrupciones del servicio, sino que también contribuye a optimizar la eficiencia operativa y reducir significativamente los gastos de operación y mantenimiento (OPEX).

La solución ya está disponible en dos modalidades: On Premise en servidor dedicado, y Virtualized con plataforma virtualizada. Si se opta por la primera, Alea Soluciones proporcionará el hardware adecuado con la mejor relación entre escalabilidad y coste.

Alea AntiDDoS se incorpora al full stack de soluciones integradas de la compañía, diseñado para ayudar tanto a operadores neutros (InP) como a ISPs en el despliegue y gestión de redes ópticas de nueva generación.